0引言
随着各地高等院校办学规模的日益壮大,校园里用水、用电设施的数量也随之增多,售卖机、咖啡机、洗衣机等大批小型设备逐渐入驻校园,分散在办公楼、宿舍楼等各处。传统的水电能管理办法像人工抄表、手动录入及核算数据等耗时耗力,管理效率低下,不仅缺乏即时性和准确性,还存在商户欠费难追缴等一系列问题。校园后勤管理亟需一种简单、高效的智能系统,对校内商户的用电、用水等进行科学化管理。基于此种需求,本文进行了深入研究,探讨将物联网(The11116X0-ofThings,I0T)技术引入校园后勤智能管理。建立校园物联网统一接入标准,搭建校园LoRa$LongRange)物联网智慧平台,配合数量较少的低成本基站,设计出一套IT智能水、电表远程管理系统。旨在实现对校园用电、用水设施的统一化管理,远程自动抄表、智能提醒,缴费即通、欠费即停。在该系统设计中,我们对接了校园一卡通平台,并将其作为水电费缴费渠道,实现商户线上自助查询和缴费,降低人力、时间等管理成本、*大的提升了管理效率。
1无线传输通讯技术的选用
针对智能水电表管理这种远距离、低功耗、室外大规模接入的物联网应用,目前市场上大多采用的是基于蜂窝的窄带物联网技术:NB-IoT(NarrowBandIntemetofThings),NB-IoT由运营商统一部署覆盖全国网络。而高校物联网应用,除了考虑技术可行性,还需考虑成本控制、风险控制等各因素,Semech公司推出的LoRa属于线性扩频的无线传输通讯技术,可以通过Mesh、星型的网络协议和架构实现用户自行组网,灵活性好、易于管控。两种通讯技术的部署方式和相关特点对比如表1所示。

LoRa采用的是直序扩频,使得扩频调制后的信号所占有的频带宽度远大于所传信息*需的*小带宽。通过融合数字信号处理和纠错编码等相关技术,LoRa具备了远距离、低功耗、以及性特点,维护和支持成本也较为低廉,非常适合低频度、小数据传输。
LoRaWAN是基于LoRa远距离通信网络设计的一套系统架构和通讯协议,按照通讯协议分层,LoRa定义的是物理层,而LoRaWAN定义的是MAC层。
LoRaWAN技术搭配少数成本较低的基站,即可在校园区域内灵活部署、搭建一个具有数百甚至上千台设备的智能网络。它的覆盖范围不只局限在宽阔的室外,还可延伸到室内甚至地下室、地下电井等空间,从而实现长距离、大容量、低电池消耗的传感网络系统扩展。因其使用的是非授权频段,组建成本较低,据可,种技术部署校园物联网的多样化场景需求。采集小数据的LoRa传感器,如路灯控制、水表、电表等,再配上适合的电池可以使用较长的时间。
基于上述特点,本物联网平台的搭建以及智能管理的设计上,选择了LoRaWAN这种技术。设计实现的IOT智能水、电表管理构如图1所示。

该架构主要由智能终端(内置低功耗电、持LoRaWAN协议的采集器,负责收集据)、网关(G/eway,也称为基站,负责据、协议、数据)、络服务器(NetwoiSever)和系统应用(本方案中即为IOT智能水、电表管理)匹组成。采集端使用供电,与LoRaWAN网关实现双向;网关WiFi网络与网络服之间双向,从而实现自动抄表的数据传输。
2系统总体方案设计
2.1需求分析设计
通过前期调研,该智能水电表管理系统需求分析设计如下:
商户管理:对校内商户水、电表设施实现远程监控和控制,并提供合同基本费率等关键指标的管理。
水、电表管理:对水电的用量数据进行实时智能上报和采集。根据对水电表的初始检测实现智能通断电,欠费即停、缴费即通。账户管理:实现商户余额不足提醒,设备状态、余额、缴费清单等的查询。充值缴费:实现商户线上自助缴费、余额查询,方便财务管理。
2.2系统功能设计
根据确认后的系统需求,本文设计智能水、电表管理系统对应功能模块如图2所示。

基础系统模块:实现角色的管理等基础设置。业务系统模块:实现商户的管理、关联水电表的状态检测和计量计费,自动通断电、自助充值缴费等。
2.3缴费模块设计
在缴费模块的实施环节,本文特别设计了与校园一卡通平台的无缝对接。为每个接入商户开设了校一卡通账户,商户关注学校微信服务号,即可进行账户的信息绑定,实现线上水电自助缴费、余额查询以及充值记录的查询等。这种充值方式即方便了商户自助缴费,又简化了对账和结算流程、减轻了学校的管理压力。
3智能水、电表的管理
3.1系统管理平台
IOT智能水电表管理系统是通过IOTP(InternetOpenTradingProtocol,网络开放贸易协议)来读取水、电表定时上报的电量信息,向电表发送合闸/拉闸的命令,返回其状态值。
智能水、电表系统后台管理界面如图3所示。

系统后台可以实时监测每个接入商户的即时账户余额、合同有效期、费率以及各商户名下的水电表安装位置、各自用量等信息。为了简化结算流程,本文设计将水电表的用量以商户为单位进行汇总统-结算。
3.2商户费用查询及缴纳
商户余额查询:商户可以登陆web页面或者通过学校微信服务号绑定其一卡通账号,实现线上自助查询。一卡通管理平台通过调用用电管理系统的“查询商户信息”接口,返回商户的基础信息,调用“电费充值”接口返回商户的卡号、充值金额、*一序列号等状态信息。接口示例如图4所示。

通过Web管理后台,商户可自行查询名下所有设施的用水、电总量单项设施的即时用量及状态,也可以通过缴费清单查询缴费记录,如图5所示。

商户费用缴纳:商户在学校微信服务号上,首先绑定为其开设的校园一卡通账号,对校园卡进行充值,然后使用校园卡余额对水电费进行自助缴纳,充值页面同步显示当前账户余额。充值缴费页面如图6所示。

4系统测试和运行
为了检测系统是否满足功能需求、商户管理和使用过程中各环节是否运行通畅,测试期建立了测试商户来模拟商户使用,并在试运行期间完善了一些细节性问题如:商户线上充值页面增加“当前账户余额”展示,方便商户查询账户即时信息;将单个商户下所有水电表的用量汇总实行统一结算,简化结算流程;同时随着商家的不断入驻,在信号盲区增加基站进行补盲覆盖。
目前这套IOT智能水电表管理系统已在校内具体实施数月有余,运行良好。从学校后勤、财务等管理部门和使用商户的反馈来看,此次将物联网技术应用到校园智慧管理的初步尝试较为成功。
5AcrelEMS-EDU高校综合能效管理平台
5.1平台概述
AcrelEMS-EDU校园综合能效管理解决方案针对校园能源统计、后勤计费管理、校园运维管理等提供高校的信息化管理平台。从“源、网、荷、储、充”多个角度解析高校当下及未来的用能问题及用能需求,在统一的需求下“实现能源互补、信息互通”等管理模式。助力学校管理智能化、数字化、综合化,实现节能校园、绿色校园、低碳校园。
5.2平台组成
AcrelEMS-EDU高校综合能效管理平台采用开放的分层分布式网络结构,主要由设备层、传输层、数据层、应用层组成。平台融合电力监控、电能统计、电气安全、电能质量分析及治理、智能照明控制、预付费等功能,用户通过浏览器、手机APP获取数据,通过一个平台即可全局、整体的对企业用电进行进行集中监控、统一调度、统一运维,同时满足企业用电可靠、安全、节约、高效、有序的要求。
5.3平台架构

图1安科瑞高校综合能效管理方案架构拓扑
6高校综合能效解决方案
6.1校园电力监控与运维
集成设备所有数据,综合分析、协同控制、优化运行,集中调控,集中监控,数字化巡检,移动运维,班组重新优化整合,减少人力配置。

6.2后勤计费管理
采用先进的网络抄表付费管理技术,实现电、水、气等能源综合计费,实现远程抄表、费率设置、账单统计汇总等,支持微信、支付宝、一卡通等充值支付方式,可设置补贴方案。通过能源付费管理方式,培养用能群体和部门的节能意识。
6.2.1宿舍用电管理
针对学生宿舍用电进行管理控制:可批量下发基础用电额度和定时通断功能;
可进行恶性负载识别,检测违规电气,并可获取违规用电跳闸记录;


6.2.2商铺水电收费
针对校园超市、商铺、食堂及其他针对个体的水电用能进行预付费管理


6.2.3充电桩管理平台
充电桩在“源、网、荷、储、充”信息能源结构中是必*。充电桩应用管理同样是校园生活服务中必*一部分。


6.2.4智能照明管理
通过对高校路灯的全局监测,提供对路灯灵活智能的管理,实现校园内任一线路,任一个路灯的定时开关、强制开关、亮度调节,以及定时控制方案灵活设置,确保路灯照明的智能控制和高效节能。


6.3能源管理系统
针对校园水、电、气等各类接入能源进行统计分析,包含同比分析、环比分分析、损耗分析等。了解用能总量和能源流向。
按校园建筑的分类进行采集和统计的各类建筑耗电数据。如办公类建筑耗电、教学类建筑耗电、学生宿舍耗电等,对数据分门别类的分析,提供领导决策,提高管理效能。
构建符合校园节能监管内容及要求的数据库,能自动完成能耗数据的采集工作,自动生成各种形式的报表、图表以及系统性的能耗审计报告,能够监测能耗设备的运行状态,设置控制策略,达到节能目的。

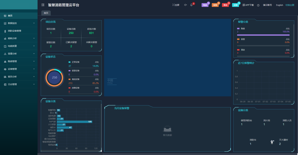
6.4智慧消防系统
智慧消防云平台基于物联网、大数据、云计算等现代信息技术,将分散的火灾自动报警设备、电气火灾监控设备、智慧烟感探测器、智慧消防用水等设备连接形成网络,并对这些设备的状态进行智能化感知、识别、定位,实时动态采集消防信息,通过云平台进行数据分析、挖掘和趋势分析,帮助实现科学预警火灾、网格化管理、落实多元责任监管等目标。实现了无人化值守智慧消防,实现智慧消防“自动化”、“智能化”、“系统化”需求。从火灾预防,到火情报警,再到控制联动,在统一的系统大平台内运行,用户、安保人员、监管单位都能够通过平台直观地看到每一栋建筑物中各类消防设备和传感器的运行状况,并能够在出现细节隐患、发生火情等紧急和非紧急情况下,在几秒时间内,相关报警和事件信息通过手机短信、语音电话、邮件提醒和APP推送等手段,就迅速能够迅速通知到达相关人员。

7平台部署硬件选型
7.1电力监控与运维平台
|
应用场合 |
产品 |
型号 |
功能 |
|
变电所运维云平台 |
|
AcrelCloud-1000 |
AcrelCloud-1000变电所运维云平台基于互联网+、大数据、移动通讯等技术开发的云端管理平台,满足用户或运维公司监测众多变电所回路运行状态和参数、室内环境温湿度、电缆及母线运行温度、现场设备或环境视频场景等需求,实现数据一个中心,集中存储、统一管理,方便使用,支持具有权限的用户通过电脑、手机、PAD等各类终端链接访问、接收报警,并完成有关设备日常和定期巡检和派单等管理工作。 |
|
智能网关 |
|
Anet系列 |
8个RS485串口2kV隔离,2个以太网接口,支持ModbusRtu、IEC-60870-5-101/103/104、CJ/T188、DL/T645等通讯协议设备的接入,支持ModbusRTU、ModbusTCP、IEC-60870-5-104等上传协议、支持多中心不同数据服务要求,支持断点续传,装置电源:220VAC/DC。 |
|
|
ANet-2E4SM |
4路RS485串口,光耦隔离,2路以太网接口,支持ModbusRtu、ModbusTC、DL/T645-1997、DL/T645-2007、CJT188-2004、OPCUA、ModbusTCP(主、从)、104(主、从)、建筑能耗、SNMP、MQTT;(主模块)输入电源:DC12V~36V。支持4G扩展模块,485扩展模块,*多可扩展16路。 |
|
|
10KV进/馈线 |
|
AM6-L |
相间电流速断保护,相间电流速断保护(可带低压闭锁),相间过电流保护(可带低压闭锁),两段式零序过流保护,反时限相间过流保护(可带低压闭锁),零序反时限过流保护,过负荷保护,控制回路异常告警。 |
|
10/0.4KV变压器 |
AML-S |
分合闸位置、手车工作/试验位置、接地刀闸位置、硬接点信号(保护跳闸、装置告警、控制回路断线、装置异常、未储能、事故总等)、报文(过流、过负荷、超温报警、过温报警、装置告警、PT断线、CT断线、对时异常等)、遥控开关、故障波形分析(故障录波、故障波形、故障记录、跳闸、故障电流电压)等。 |
|
|
35kV/100kV/6kV 间隔智能操控、 35kV/10kV/ 6kV传感器 |
|
ASD500 |
一次回路动态模拟图、弹簧储能指示、高压带电显示及闭锁、验电、核相、自动温湿度控制及显示(标配一路强制加热)、远方/就地旋钮、分合闸旋钮、储能旋钮、人体感应、柜内照明控制、RS485接口、高压柜内电气接点无线测温。 |
|
35kV/10kV/ 6kV传感器 |
|
|
合金片固定,CT感应取电,启动电流大于5A,测温范围-50-125℃,测量精度±1℃;无线传输距离空旷150米; |
|
35kV/10kV/6kV 间隔电参量测量 |
|
APM810 |
三相(I、U、kW、kvar、kWh、kvarh、Hz、cosΦ),零序电流In;四象限电能;实时及需量;电流、电压不平衡度;负载电流柱状图显示;66种报警类型及外部事件(SOE)各16条事件记录,支持SD卡扩展记录;2-63次谐波;2DI+2DO RS485/Modbus;LCD显示; |
|
变压器接头测温低压进出线柜接头测温 |
|
ARTM-Pn |
可至多配套60个ATE400测温传感器,无线温度传感器ATE400适用于手车式动触头,电缆与母排搭接处,隔离刀闸搭接处等电气搭接点的温度测量,采用捆绑式安装。可使用ATC-400无线测温接收器接收数据。该终端可单独安装在高压柜、低压抽屉柜内。 |
|
中低压回路 |
|
WHD72-11 |
WHD温湿度控制器产品主要用于中高压开关柜、端子箱、环网柜、箱变等设备内部温度和湿度调节控制。工作电源:AC/DC85~265V工作温度:-40.0℃~99.9℃工作湿度:0RH~99RH |
|
|
ADW300 |
三相电参量U、I、P、Q、S、PF、F测量,有功电能计量(正、反向)、四象限无功电能、总谐波含量、分次谐波含量(2~31次);A、B、C、N四路测温;1路剩余电流测量;支持RS485/LoRa/2G/4G/NB;LCD显示;有功电能精度:0.5S级(改造项目适用) |
|
|
|
DTSD1352 |
三相电参量U、I、P、Q、S、PF、F测量,分相总有功电能,总正反向有功电能统计,总正反向无功电能统计;红外通讯;电流规格:经互感器接入3×1(6)A,直接接入3×10(80)A,有功电能精度0.5S级,无功电能精度2级 |
7.2后勤计费管理
7.2.1宿舍/商业预付费平台
|
应用场景 |
型号 |
图片 |
保护功能 |
|
预付费云平台 |
AcrelCloud-3200 |
|
系统为B/S架构,主要包括前端管理网站和后台集抄服务,配合公司的预付费电表DDSY1352和DTSY1352系列以及多用户计量箱ADF300L系列,实现电能计量和电费管理等功能。另外可以选配远传阀控水表组成水电一体预付费系统,达到先交费后用水的目的,剩余水量用完自动关阀。 |
|
智能数据采集 |
Anet系列 |
|
8个RS485串口2kV隔离,2个以太网接口,支持ModbusRTU、IEC-60870-5-101/103/104、CJ/T188、DL/T645等通讯协议设备的接入,支持ModbusRTU、ModbusTCP、IEC-60870-5-104等上传协议、支持多中心不同数据服务要求,支持断点续传,装置电源:220VAC/DC。 |
|
ANet-2E4SM |
|
4路RS485串口,光耦隔离,2路以太网接口,支持ModbusRtu、ModbusTCP、DL/T645-1997、DL/T645-2007、CJT188-2004、OPCUA、ModbusTCP(主、从)、104(主、从)、建筑能耗、SNMP、MQTT;(主模块)输入电源:DC12V~36V。支持4G扩展模块,485扩展模块,*多可扩展16路。 |
|
|
ABox5000 |
|
多路RS485接口,能对多种终端设备进行数据采集 支持网口通过ModbusTcp协议采集其它系统或设备转发的数据提供6路DC12/24V电压输出接口支持4级遥测越限告警,遥信变位告警功能支持断点续传功能,实时检测,防止数据丢失 |
|
|
计量及预付费仪表 |
DDSY1352-Z |
|
·全电参量测量:U、1、P、Q、S、PF ·预付费功能:可设置欠费蔬闸功能,除欠用电功能 ·恶性负数识别,作息时间 ·RS-485通讯接口,MODBUS或DL/T645规约 ·具有CPA证书 |
|
DTSY1352-Z |
|
.全电参量测量:U、1、P、Q、S、PF ·不平衡度、2-31次请波测量 .数据冻结功能 ·高精度0.5S级电能计量 ·预付费功能 ·恶性负载识别,作息时间管理 ·RS-485通讯接口,MODBUS或DL/T645规约 ·具有CPA证书、发明证书 |
|
|
ADW300 |
|
支持多种通讯方式:支持RS-485,NB-loT、LoRa、WIFI及4G通讯 支持多种规格外置开口式互感器,方便改造项目接线 支持多路DUDO、温度、漏电监测 ·具有电能质量分析和需量统计功能 ·具有CPA证书 |
|
|
DDSY1352-xDM |
|
一进多出,可实现宿舍照明,插座、空调,卫生间等用电分路计量和控制 ·谐波1%(2-42),2%(43-63) ·全电参量测量:U、1、P、Q、S、PF ABox5000数据融合终端 ·预付费功能:基础用电下发 ·支持网口通过ModbusTcp协议采集其它系统或设备转发的数据 多路RS485撞口,能对多种终瑞设备进行数据采集 ·恶性负载识别:阻性负载识别、相位插座识别、夜间小功率载跳闸记录 ·提供6路DC12/24V电压输出接口 ·作息时间管理 |
|
|
ADF40系列 |
|
支持12路三相或36路单相组合计量,可单三相混用,直接接入与互感器接入混用: 全电参量测量:U、1、P、Q、S、PF ·高精度0.5S级电能计量 ·预付费功能 ·恶性负载识别,作息时间管理 |
|
|
LXSY系列 |
|
·预付费功能∶∶先买水后用水,欠费 关闯 远传功能支持总线通讯和物联网 通讯 双显功能电子显示和机械字轮显 示 阀门自动维护、IP68防防护ENC测试达到国家标准、克服环境 电磁干扰影响,稳定性强 |
|
|
中压产品 |
AM系列综合保护装置 |
|
具有级强的数据处理,逻辑造算和信息存储能力,可为35kY及以下电压等级的进线,馈线、变压器,高压电动机,高压电容器等对象提供过负荷、低电压、过电压、热过载、非电量等保护功能,防止事故扩大,降低高价值设备损坏的风险。 |
|
|
APView500 |
|
相电压电流+零序电压零序电流,电压电流不平衡度,有功无功功率及电能、事件告警及故障录波,谐波(电压/电流63次谐波、63组间谐波、谐波相角、谐波含有率、谐波功率、谐波畸变率、K因子)、波动/闪变、电压暂升、电压暂降、电压瞬态、电压中断、1024点波形采样、触发及定时录波,波形实时显示及故障波形查看,PQDIF格式文件存储,内存32G,16D0+22D1,通讯 2RS485+1RS232+1GPS,3以太网接口(+1维护网口)+1USB接口,支持U盘读取数据,支持61850协议。 |
|
智能仪表及用电安全监控装置 |
APM系列 |
|
全电量测量,四象限电能,复费率电能,仪表内部温度测量,总有功、总无功、总视在电能脉冲输出、秒脉冲等可选。三相电流、有功功率、无功功率、视在功率实时需量及*大需量(包含时间戳)。电流、线电压、相电压、有功功率、无功功率、视在功率、功率因数、频率、电流总谐波、电压总谐波的本月*值和上月*值(包含时间戳)。中文显示,有功电能0.2s级。通讯方式:RS485,Prifibus-DP、以太网 |
|
AEM系列 |
|
三相电力参数测量、电压和电流的相角、四象限电能计量、复费率、*大需量、历史电能统计、开关量事件记录、历史极值记录、31次分次谐波及总谐波含量分析、分相谐波及基波电参量(电压、电流、功率)、开关量、报警输出 通讯方式:RS485接口,支持Modbus-RTU协议 |
|
|
ARCM系列 |
|
ARCM系列电气火灾探测器可对配电回路的剩余电流、导线温度等火灾危险参数实施监控和管理,集成度高,体积小巧,安装方便,防范因泄漏电流而导致的电气火灾. |
7.2.2充电桩管理平台
|
应用场景 |
型号 |
图片 |
保护功能 |
|
充电桩管理平台 |
AcrelCloud-9000 |
|
采用泛在物联、云计算、大数据、移动通讯、智能传感等技术手段可为用户提供能源数据采集、统计分析、能效分析、用能预警、设备管理等服务,平台可以广泛应用于多种领域。 |
|
新能源汽车充电桩 |
AEV-AC007D-LCD |
|
输入输出电压:AC220V 1个充电接口,充电线长5米;输出功率7km;扫码、刷卡支付:标配无线通讯:4G、WIFI、蓝牙三选一(下单备注规格,无备注默认4G通讯)。 |
|
AEV-DC060S |
|
直流60kw双枪一体充电机 |
|
|
AEV-DC120S |
|
直流120kw双枪一体充电机 |
|
|
智能电动车充电桩 |
ACX10系列 |
|
10路承载电流25A,单路输出电流3A,单回路功率1000W,总功率5500W。充满自停、断电记忆、短路保护、过载保护、空载保护、故障回路识别、远程升级、功率识别、独立计量、告警上报。 ACX10A-TYHN:防护等级IP21,支持投币、刷卡,扫码、免费充电 ACX10A-TYN:防护等级IP21,支持投币、刷卡,免费充电 ACX10A-YHW:防护等级IP65,支持刷卡,扫码,免费充电 ACX10A-YHN:防护等级IP21,支持刷卡,扫码,免费充电 ACX10A-YW:防护等级IP65,支持刷卡、免费充电 ACX10A-MW:防护等级IP65,仅支持免费充电 |
|
ACX2A系列 |
|
2路承载电流20A,单路输出电流10A,单回路功率2200W,总功率4400W。充满自停、断电记忆、短路保护、过载保护、空载保护、故障回路识别、远程升级、功率识别,报警上报。 ACX2A-YHN:防护等级IP21,支持刷卡、扫码充电 ACX2A-HN:防护等级IP21,支持扫码充电 ACX2A-YN:防护等级IP21,支持刷卡充电 |
7.2.3智能照明管理
|
应用场景 |
产品 |
型号 |
功能 |
|
|
普通照明 |
配电箱 |
|
ASL220-S 系列 |
1、ALIBUS总线扩展模块,通信链路供电。 2、功耗:≤5VA 3、4路16A磁保持继电器输出,输出可通过按钮手动控制,输出状态液晶屏显示。 4、2路开关量输入,可接入开关、报警、人体红外感应器等信号。 5、外形尺寸:144mm(W)*90mm(H)*70mm(D)。 6、35mm标准导轨式安装 |
|
按键面板 |
|
ASL220-F1/2 |
1联两键 1、ALIBUS总线场景面板,通信链路供电; 2、1联2键轻触按键,多彩背光指示,金、黑、灰可选; 3、每个按键支持长按、短按功能,均可实现开关、调光、场景控制; 4、外形尺寸:86mm(W)*86mm(H)*24mm(D); 5、86底盒安装 |
|
|
探测器 |
|
ASL220-PM/T |
PIR+照度传感器 1、ALIBUS总线传感器,通信链路供电,功耗:20mA@24V; 2、特殊运算电路,可通过红外感应探测到人体动作; 4、安装方式:嵌入式; 5、外形尺寸:ф80mm*33mm;产品外露尺寸:ф80mm*2.5mm |
|
|
备用照明 |
双切箱 |
|
ASL210-S 系列 |
1、ALIBUS总线扩展模块,通信链路供电。 2、功耗:≤3VA 3、4路16A磁保持继电器输出。 4、1路开关量输入,可接入开关、报警、人体红外感应器等信号,1路485通讯。 5、外形尺寸:108mm(W)*90mm(H)*70mm(D)。 6、消防联动启动一般照明(备用照明)。 7、35mm标准导轨式安装 |
|
应用场景 |
产品 |
型号 |
功能 |
|
|
普通照明 |
配电箱 |
|
ASL220-S 系列 |
1、ALIBUS总线扩展模块,通信链路供电。 2、功耗:≤5VA 3、4路16A磁保持继电器输出,输出可通过按钮手动控制,输出状态液晶屏显示。 4、2路开关量输入,可接入开关、报警、人体红外感应器等信号。 5、外形尺寸:144mm(W)*90mm(H)*70mm(D)。 6、35mm标准导轨式安装 |
|
按键面板 |
|
ASL220-F1/2 |
1联两键 1、ALIBUS总线场景面板,通信链路供电; 2、1联2键轻触按键,多彩背光指示,金、黑、灰可选; 3、每个按键支持长按、短按功能,均可实现开关、调光、场景控制; 4、外形尺寸:86mm(W)*86mm(H)*24mm(D); 5、86底盒安装 |
|
|
探测器 |
|
ASL220-PM/T |
PIR+照度传感器 1、ALIBUS总线传感器,通信链路供电,功耗:20mA@24V; 2、特殊运算电路,可通过红外感应探测到人体动作; 4、安装方式:嵌入式; 5、外形尺寸:ф80mm*33mm;产品外露尺寸:ф80mm*2.5mm |
|
|
备用照明 |
双切箱 |
|
ASL210-S 系列 |
1、ALIBUS总线扩展模块,通信链路供电。 2、功耗:≤3VA 3、4路16A磁保持继电器输出。 4、1路开关量输入,可接入开关、报警、人体红外感应器等信号,1路485通讯。 5、外形尺寸:108mm(W)*90mm(H)*70mm(D)。 6、消防联动启动一般照明(备用照明)。 7、35mm标准导轨式安装 |
|
IP网关 |
|
ASL200-485-IP |
IP协议转换器(ALIBUS<-->TCP/IP) 1、1路ALIBUS通信总线接口。 2、1路RS485 3、1路以太网接口,以太网通讯 4、串口速率1200~115200bps可配置。串口支持标准MODBUS-RTU协议。 5、外形尺:96.6mm(W)*70mm(H)*18mm(D)。 6、35mm标准导轨式安装 7、IP地址设置连接、ALIBUS系统组网扩容、ALIBUS通讯软件连接 |
|
|
IP辅助电源 |
|
ASL200-P20 |
辅助电源 1、输入电压范围:176-264VAC 2、输出电压及功率:24VDC/20W 3、电压调整范围:21.6~29V 4、工作温度:-40~+70℃ 5、外形尺寸:96.6mm(W)*70mm(H)*18mm(D) 6、35mm标准导轨式安装 |
|
7.3能源管理系统
|
应用场景 |
型号 |
图片 |
保护功能 |
|
能耗管理云平台 |
AcrelCloud-5000 |
|
采用泛在物联、云计算、大数据、移动通讯、智能传感等技术手段可为用户提供能源数据采集、统计分析、能效分析、用能预警、设备管理等服务,平台可以广泛应用于多种领域。 |
|
智能网关 |
Anet系列网管 |
|
采用嵌入式硬件计算机平台,具有多个下行通信接口及一个或者多个上行网络接口,作为信息采集系统中采集终端与平台系统间的桥梁,能够根据不同的采集规约进行水表、气表、电表、微机保护等设备终端的数据采集汇总,并使用相应的规约转发现场设备的数据给平台系统。 |
|
高压重要回路或低压进线柜 |
APM810 |
|
具有全电量测量,电能统计,电能质量分析及网络通讯等功能,主要用于对电网供电质量的综合监控诊断及电能管理。该系列仪表采用了模块化设计,当客户需要增加开关量输入输出,模拟量输入输出,SD卡记录,以太网通讯时,只需在背部插入对应模块即可。 |
|
APM520 |
|
三相全电量测量,2-63次谐波,不平衡度,*大需量,支持付费率,越限报警,SOE,4-20mA输出。 |
|
|
低压联络柜、出线柜 |
AEM96 |
|
三相多功能电能表,均集成三相电力参数测量及电能计量及考核管理,提供上24时、上31日以及上12月的电能数据统计。具有63次分次谐波与总谐波含量检测,带有开关量输入和继电器输出可实现“遥信”和“遥控”功能,并具备报警输出,可广泛应用于多种控制系统,SCADA系统和能源管理系统中。 |
|
动力柜 |
ACR120EL |
|
测量所有的常用电力参数,如三相电流、电压,有功、无功功率,电度,谐波等,并具备完善的通信联网功能,非常适合于实时电力监控系统。 |
|
DTSD1352 |
|
DIN35mm导轨式安装结构,体积小巧,能测量电能及其他电参量,可进行时钟、费率时段等参数设置,精度高、可靠性好、性能指标符合国标GB/T17215-2002、GB/T17883-1999和电力行业标准DL/T614-2007对电能表的各项技术要求,并且具有电能脉冲输出功能;可用RS485通讯接口与上位机实现数据交换。 |
|
|
AEW100 |
|
三相全电量测量,剩余电流、2-63次谐波,支持付费率,量值、电缆温度,可选2G/4G通讯。 |
7.4智慧消防系统
7.4.1电气火灾监控系统
|
应用场景 |
产品 |
型号 |
功能 |
|
|
各变电所、各动力箱 |
0.4KV出线 |
|
ARCM200 系列 |
用于检测TN-C-S、TN-S及局部TT系统中的剩余电流、温度等电气参数,从而预防电气火灾的发生。 |
|
区域变电所 |
区域分机 |
|
Acrel-6000/B3 |
接收电气火灾监控探测器信号,实现对被保护电气线路的报警、监视、控制与管理,采用485通讯 |
|
主变点所 监控中心 |
控制主机 |
|
Acrel-6000/B |
接收电气火灾监控探测器信号和各区域分机数据,实现对被保护电气线路的报警、监视、控制与管理,可采用485通讯。 |
|
配套附件 |
|
|
|
|
|
0.4kV电流 互感器 |
|
AKH-0.66 |
测量型互感器,采集交流电流信号。 |
|
7.4.2消防设备电源监控系统
|
应用场景 |
产品 |
型号 |
功能 |
|
|
消防设备电源电压监控 |
|
AFPM3-2AVM |
监测两路三相交流电压,二总线通讯。 |
|
|
区域变电所 |
区域分机 |
|
AFPM100/B3 |
接收消防设备电源监控探测器信号,实现对被保护电气线路的报警、监视、控制与管理,可采用二总线通讯。 |
|
主变点所监控中心 |
控制主机 |
|
AFPM100/B1 |
接收消防设备电源监控探测器信号和各区域分机数据,实现对被保护电气线路的报警、监视、控制与管理,可采用二总线通讯。 |
7.4.3防火门监控系统
|
应用场景 |
产品 |
型号 |
功能 |
|
|
配电室、综合楼 |
常开防火门 |
|
AFRD-CK(YT)-65 AFRD-CK(YT)-85 AFRD-CK(YT)-120 |
监测常开防火门的开闭状态。 |
|
常闭防火门 |
|
单扇:AFRD-CB1(YT) 双扇:AFRD-CB2(YT) |
监测常闭防火门的开闭状态。 |
|
|
地下箱体防爆车间 |
常开/常闭防火门 |
|
AFRD-MC |
监测常开、常闭防火门的开闭状态。 |
|
监测模块 |
|
AFRD-CK/CB |
接收AFRD-MC的状态信息同步传输至防火门监控主机。 |
|
|
区域变电所 |
区域分机 |
|
AFRD100/B3 |
接收防火门监控模块和防火门一体式探测器的信号,实现对防火门开闭状态的报警、监视、控制与管理,采用二总线通讯。 |
|
主变点所监控中心 |
控制主机 |
|
AFRD100/B |
接收防火门监控模块和防火门一体式探测器的信号以及各区域分机的实时数据,实现对防火门开闭状态的报警、监视、控制与管理,采用二总线通讯。 |
7.4.4消防应急照明和疏散指示系统
|
应用场合(综合楼、污水地下箱体) |
产品 |
型号 |
功能 |
|
|
各变电所、地下箱体、综合楼 |
集中电源集中控制型消防应急标志灯具(高防护) |
|
A-BLJC-1LROEII1W-A431H(单面安全出口) |
防护等级:IP67 设备尺寸:145*400*15 安装方式:壁挂 |
|
|
A-BLJC-1LROEII1W-A431H(单面疏散出口) |
防护等级:IP67 设备尺寸:145*400*15 安装方式:壁挂 |
||
|
|
A-BLJC-1LROEII1W-A431H(单面左向) |
防护等级:IP67 设备尺寸:145*400*15 安装方式:壁挂 |
||
|
|
A-BLJC-1LROEII1W-A431H(单面右向) |
防护等级:IP67 设备尺寸:145*400*15 安装方式:壁挂 |
||
|
|
A-BLJC-1LROEII1W-A431H(单面双向) |
防护等级:IP67 设备尺寸:145*400*15 安装方式:壁挂 |
||
|
|
A-BLJC-1LROEII1W-A431H(单面楼层) |
防护等级:IP67 设备尺寸:145*400*15 安装方式:壁挂 |
||
|
|
A-BLJC-1LROEII1W-A431H(单面米标) |
防护等级:IP67 设备尺寸:145*400*15 安装方式:壁挂 |
||
|
集中电源集中控制型消防应急照明灯具(高防护) |
|
A-ZFJC-E*W-A604T8单管式应急照明灯具 |
防护等级:IP67 设备尺寸:Φ26*L400、Φ26*L600、Φ26*L1200 安装方式:吸顶、吊挂 设备功率:3、6、9、12、15W |
|
|
|
A-ZFJC-E*W-A603HC高防护应急照明灯具 |
防护等级:IP67 设备尺寸:Φ175*H60 安装方式:吸顶、壁挂 设备功率:3、6、9、12、15W |
||
|
|
A-ZFJC-E*W-A603HE高防护应急照明灯具 |
防护等级:IP67 设备尺寸:198*98*55 安装方式:吸顶、壁挂 设备功率:3、6、9、12、15W |
||
|
消防应急灯具专用电源 |
|
A-D-0.3KVA-A200L A-D-0.5KVA-A200L A-D-0.75KVA-A200L A-D-0.1KVA-A200L |
防护等级:IP65 设备尺寸:500*400*200、600*480*230 安装方式:壁挂 设备功率:0.3、0.5、0.75、1KVA 回路数量:8路 |
|
|
防爆工艺车间 |
集中电源集中控制型消防应急防爆标志灯具 |
|
A-BLJC-1LROEI1W-A431EX(防爆单面出口) |
防护等级:IP65 防爆等级:ExdeIICT6Gb/ExtDA21IP66T80℃ 设备尺寸:165*375*65 安装方式:壁挂 |
|
|
A-BLJC-1LROEI1W-A431EX(防爆单面左向) |
防护等级:IP65 防爆等级:ExdeIICT6Gb/ExtDA21IP66T80℃ 设备尺寸:165*375*65 安装方式:壁挂 |
||
|
|
A-BLJC-1LROEI1W-A431EX(防爆单面右向) |
防护等级:IP65 防爆等级:ExdeIICT6Gb/ExtDA21IP66T80℃ 设备尺寸:165*375*65 安装方式:壁挂 |
||
|
|
A-BLJC-1LROEI1W-A431EX(防爆单面双向) |
防护等级:IP65 防爆等级:ExdeIICT6Gb/ExtDA21IP66T80℃ 设备尺寸:165*375*65 安装方式:壁挂 |
||
|
|
A-BLJC-1LROEI1W-A431EX(防爆单面楼层) |
防护等级:IP65 防爆等级:ExdeIICT6Gb/ExtDA21IP66T80℃ 设备尺寸:165*375*65 安装方式:壁挂 |
||
|
|
A-BLJC-2LROEI1W-A430EX(双面安全出口) |
防护等级:IP65 防爆等级:ExdeIICT6Gb/ExtDA21IP66T80℃ 设备尺寸:165*375*65 安装方式:吊管安装 |
||
|
|
A-BLJC-2LROEI1W-A430EX(多信息复合) |
防护等级:IP65 防爆等级:ExdeIICT6Gb/ExtDA21IP66T80℃ 设备尺寸:165*375*65 安装方式:吊管安装 |
||
|
|
A-BLJC-2LROEI1W-A430EX(双面单向) |
防护等级:IP65 防爆等级:ExdeIICT6Gb/ExtDA21IP66T80℃ 设备尺寸:165*375*65 安装方式:吊管安装 |
||
|
|
A-BLJC-2LROEI1W-A430EX(双面双向) |
防护等级:IP65 防爆等级:ExdeIICT6Gb/ExtDA21IP66T80℃ 设备尺寸:165*375*65 安装方式:吊管安装 |
||
|
集中电源集中控制型消防应急防爆照明灯具 |
|
A-ZFJC-E*W-A630EX |
防护等级:IP65 防爆等级:ExdeIICT6Gb/ExtDA21IP66T80℃ 设备尺寸:256*243*78 安装方式:壁挂 设备功率:3、6、10W |
|
|
|
A-ZFJC-E*W-A632EX |
防护等级:IP65 防爆等级:ExdeIICT6Gb/ExtDA21IP66T80℃ 设备尺寸:Φ135mm*H168mm 安装方式:吊管安装 设备功率:3、6、9、12、15W |
||
|
消防应急灯具专用电源(防爆) |
|
A-D-0.3KVA-A200EX A-D-0.5KVA-A200EX A-D-1KVA-A200EX |
防护等级:IP43 设备尺寸:904*702*220、1354*702*220 安装方式:壁挂 设备功率:0.3、0.5、1KVA 回路数量:8路 |
|
|
区域 变电所 |
区域分机 |
|
A-C-A100/B3 |
区域分机通过总线网络实时监控各个终端,在险情发生时,自动将信息指令发布到每个终端,终端收到指令之后自动开始工作,如频闪、变向、开、灭灯等工作,实时指示*佳、*安全的疏散路线。 |
|
中继器 |
|
CAN转光纤中继 |
通过CAN转光纤中继实现把CAN总线传输转换至光纤传输延长通讯距离增加方案多样性。 |
|
|
主变电所 监控中心 |
监控主机 |
|
A-C-A100 |
监控主机通过总线网络实时监控各个终端,在险情发生时,自动将信息指令发布到每个终端,终端收到指令之后自动开始工作,如频闪、变向、开、灭灯等工作,实时指示*佳、*安全的疏散路线。 |
8结束语
人工管理、IC卡管理及本文设计实现的IOT智能水电表管理模式对比如表2所示。

与以往传统管理模式相比,本文通过搭建校园物联网平台,设计了一套IOT智能水电表管理系统,对校园内各商户的水、电表进行统一科学化管理,远程自动抄表、智能提醒。该系统不仅解决了以往人工抄表效率低、误差大、商户欠费难追缴等问题,还能更加准确便捷的了解用水、电情况,并根据能耗等制订后期节能计划。
另外,通过对接校一卡通平台,采用校园卡线上自助缴费的模式来进行水电费用的收缴,不仅大大减轻了财务部门的管理负担,也使得整个水电能计量收费的管理体系更加*准、规范,*大地提高了后勤管理的工作效率。
这套系统的成功运行充分证明了物联网技术在校园管理方面的积极作用。搭建的LoRa物联网平台接下来还会接入更多的物联网终端设施,如智能门锁、地磁感应、智能路灯等,开拓校园物联网新应用,积极助力智慧校园的建设和发展。
【参考文献】
【1】周克良,聂丛楠,邢素林.基于物联网Andmid平台的智能多用户电表系统设计[J].现代电子技术,2018,41(4)&116-118.
【2】邵泽华.智能燃气表的无线通信技术[J].煤气与热力,2016,36(03),85-89.
【3】王亚楠,梁震鲁,李广福,陈强等.基于LoRaWAN的高校IOT智能水电表管理系统的设计及实现[J].齐鲁工业大学学报,2020,34(6)&39-43.
【4】安科瑞高校综合能效解决方案2022.5版.
【5】安科瑞企业微电网设计与应用手册2022.05版.
本文地址: https://www.xsyiq.com/55576.html
网站内容如侵犯了您的权益,请联系我们删除。
























































































